Improved Self-Hosted VCS Management
With the latest update to managing self-hosted VCS, we’ve introduced two key improvements:Support for Multiple VCS Agents
Manage multiple VCS Agents (Proxies) within the same organization. This enhancement allows routing requests to different servers, providing greater flexibility for distributed systems and workload-specific setups.
Centralized Configuration in the UI
Use the Agents tab in Organization Settings to configure a self-hosted VCS connection once, assign a VCS agent key, and reuse it across templates and environments. This streamlines management and eliminates redundant configurations.

For more information, visit the updated Documentation on Managing Self-Hosted VCS.ֿ
Vault Authentication via Certificates
We’ve added support for Vault authentication via certificates in env zero’s Secrets in Self-Hosted Agent. This enhancement ensures secure, seamless access to Vault-managed secrets, leveraging certificate-based authentication for improved security and easier integration with your existing PKI infrastructure. Learn moreGitLab Personal & Group Access Token Support
We now support GitLab integration using Personal or Group Access Tokens, making permission management more flexible and efficient. When setting up a new Environment or Template, you’ll see GitLab Access Token as an authentication option alongside OAuth.
Cost Estimation for Terragrunt Run-All
You can now set up cost estimation for Terragrunt run-all executions. env zero uses Infracost to perform cost evaluation on each of the generated plans and combine them together. Learn moreFilter Deployments by User and Status
You can now filter deployments by status or by user that started the deployment.
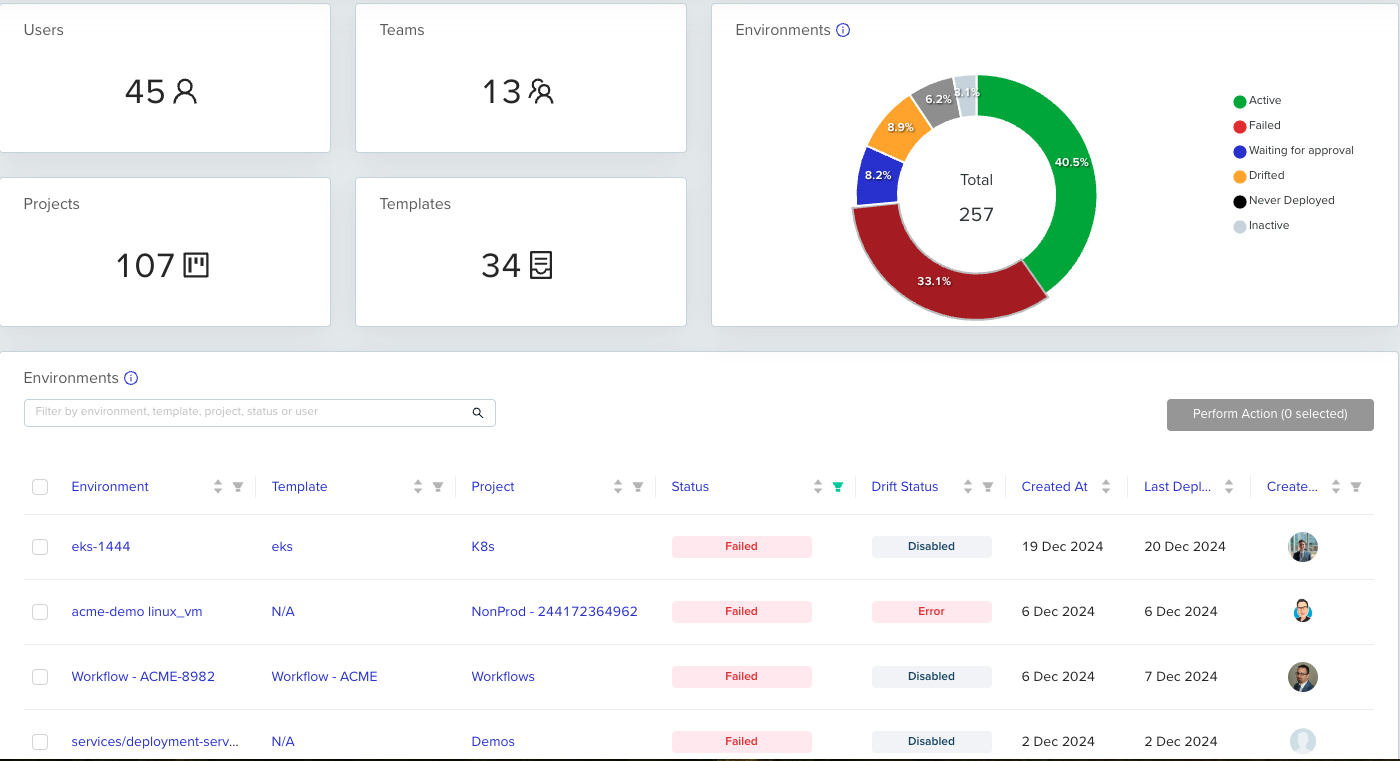
Filter Environments from the Summary Chart
Clicking any part of the Environments donut chart in the Summary Dashboard will now filter the Environment table below according to the selected Environment Status, making it easier to drill down into relevant data.
Global Search by Environment ID
Our Global Search (CMD/CTRL + K) now supports searching by Environment ID, making it easier to immediately navigate to a specific environment you’d like to take a look at.