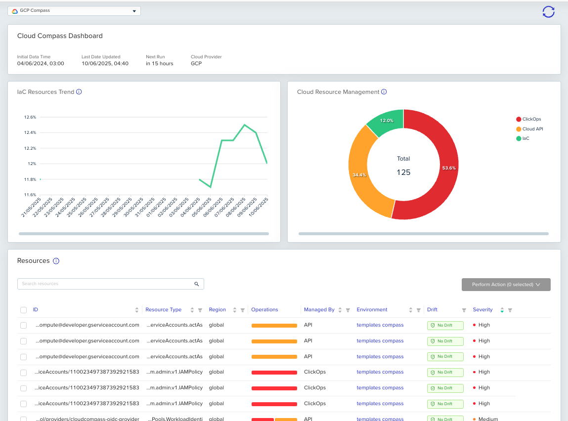
Cloud Compass now supports GCP, expanding its multi-cloud support. With this update, GCP users can now:Documentation Index
Fetch the complete documentation index at: https://docs.envzero.com/llms.txt
Use this file to discover all available pages before exploring further.
- Track IaC Coverage: Use AI-assisted logic to analyze your cloud footprint and identify gaps in IaC coverage.
- Assess Risk and Drift Exposure: Identify risky resources and those susceptible to unmanaged changes outside IaC.
- Streamline Importing: Securely and quickly codify your resources, using GenAI to create custom import blocks.

Read more here